در زیرساختهای فناوری اطلاعات، مراکز داده و محیطهای صنعتی، سنسورها نقش مهمی در پایش شرایط محیطی و عملیاتی ایفا میکنند و به نوعی چشم و گوش مدیران زیرساخت و عملیات محسوب میشوند. مانیتورینگ مستمر پارامترهایی نظیر دما، رطوبت، ولتاژ، جریان، وضعیت تجهیزات و همچنین رخدادهایی مانند نشت آب یا افزایش غیرعادی دما، نقش مهمی در حفظ سلامت تجهیزات و پایداری خدمات دارد. پایش این شاخصها به سازمانها کمک میکند تا پیش از بروز اختلالات جدی یا خسارات احتمالی، شرایط غیرعادی را شناسایی کرده و اقدامات پیشگیرانه انجام دهند.
پلتفرم مانیتورینگ معین به عنوان یک راهکار یکپارچه و بومی در حوزه پایش زیرساختهای فناوری اطلاعات، امکان جمعآوری، تحلیل و نمایش دادههای سنسورها را در یک بستر متمرکز فراهم میکند. این پلتفرم با تکیه بر استانداردهای متداول در مدیریت شبکه و مانیتورینگ تجهیزات، قادر است دادههای محیطی و عملیاتی را از منابع مختلف دریافت کرده و آنها را به اطلاعات قابل استفاده برای تیمهای عملیاتی و مدیریتی تبدیل کند. در نتیجه، مدیران زیرساخت میتوانند وضعیت محیطی و عملیاتی مراکز داده، اتاقهای سرور یا محیطهای صنعتی را بهصورت متمرکز مشاهده و مانیتور کنند.
سنسورهای قابل پشتیبانی در پلتفرم معین
برای مانیتورینگ سنسورها در پلتفرم معین، این تجهیزات باید از طریق یک واسط شبکه (Gateway) یا به صورت مستقیم با آدرس شبکه (IP-Based) در شبکه حضور داشته باشند و از پروتکلهای استاندارد ارتباطی پشتیبانی کنند. در بسیاری از موارد، سنسورهای صنعتی از طریق یک کنترلر یا Gateway به شبکه متصل میشوند و دادههای آنها از طریق پروتکلهای شبکه در اختیار سامانههای مانیتورینگ قرار میگیرد.
طیف متنوعی از سنسورها در این پلتفرم قابل مانیتورینگ هستند که مهمترین آنها عبارتند از:
- سنسورهای محیطی: شامل سنسورهای اندازهگیری دما، رطوبت، کیفیت هوا، تشخیص دود، حرکت و سنسورهای تشخیص نشت آب که معمولاً در مراکز داده، اتاقهای سرور و محیطهای حساس استفاده میشوند.
- تجهیزات تأمین توان: شامل تجهیزات مرتبط با پایش وضعیت برق و انرژی مانند UPSها، PDUها و سنسورهای اندازهگیری ولتاژ، جریان، فرکانس و ضریب توان.
- سنسورهای صنعتی: شامل سنسورهای اندازهگیری فشار، سطح مایعات، دبی، لرزش و سایر پارامترهای صنعتی که در بسیاری از موارد از طریق Gatewayهایی که پروتکلهای صنعتی مانند Modbus را به پروتکلهای شبکه تبدیل میکنند در دسترس قرار میگیرند.
پلتفرم معین به عنوان یک مدیریتکننده مرکزی (Manager) عمل میکند که دادههای خام را از سنسورها و کنترلرهای مرتبط دریافت کرده و پس از پردازش، آنها را در قالب شاخصهای قابل فهم، نمودارها و هشدارهای عملیاتی در اختیار تیمهای زیرساخت قرار میدهد. این رویکرد به سازمانها کمک میکند تا با دیدی یکپارچه نسبت به وضعیت محیطی و عملیاتی تجهیزات خود، تصمیمهای سریعتر و دقیقتری اتخاذ کنند.
نحوه اتصال سنسورها به پلتفرم معین
آمادهسازی زیرساخت شبکه
پیشنیاز اصلی مانیتورینگ، حضور فیزیکی یا منطقی سنسور در شبکه است. ابتدا سنسور یا کنترلر مرکزی آن باید در شبکه سازمان به درستی پیکربندی شود. اختصاص یک آدرس IP ثابت (Static IP) به دستگاه برای جلوگیری از قطع ارتباط در آینده و پایداری روند مانیتورینگ، ضروری است. همچنین لازم است مسیرهای ارتباطی در شبکه (مانند VLANها، فایروالها یا Gatewayها) بهگونهای تنظیم شوند که پلتفرم معین بتواند به سنسور یا کنترلر مربوطه دسترسی داشته باشد.
آمادهسازی سنسورها و تجهیزات صنعتی
سنسورها از پروتکلها ارتباطی متفاوتی پشتیبانی می کنند:
- استفاده از پروتکل SNMP برای دریافت دادهها : یکی از متداولترین روشها برای دریافت داده از سنسورها و تجهیزات صنعتی، استفاده از پروتکل SNMP است. در پنل مدیریت سنسور یا Gateway مربوطه باید این سرویس فعال شود. پارامترهای کلیدی که در این بخش تنظیم میشوند عبارتند از:
- نسخه پروتکل SNMP (SNMP Version): انتخاب نسخههای رایج مانند SNMP v2 برای شبکههای داخلی یا SNMP v3 برای محیطهایی که نیاز به امنیت و احراز هویت بالاتر دارند.
- رشته دسترسی (Read Community): عبارتی که به عنوان مجوز خواندن دادهها استفاده میشود (مانند public یا مقدار تعریفشده توسط سازمان).
- شناسههای OID (Object Identifier): شناسههایی که در ساختار MIB سنسور تعریف شدهاند و مشخص میکنند هر پارامتر اندازهگیریشده (مانند دما، رطوبت، فشار یا وضعیت تجهیزات) در کدام نقطه از ساختار داده قرار دارد.
پس از انجام این تنظیمات، پلتفرم معین میتواند با انجام درخواستهای SNMP، دادههای سنسور را در بازههای زمانی مشخص دریافت و ذخیره کند.
- اتصال از طریق API و پروتکل REST : برخی سنسورها یا Gatewayهای صنعتی جدید علاوه بر SNMP، امکان ارسال یا ارائه داده از طریق REST API را نیز فراهم میکنند. در این روش، سنسور یا کنترلر دادههای اندازهگیریشده را از طریق درخواستهای HTTP/HTTPS در قالبهایی مانند JSON یا XML در اختیار سامانههای بالادستی قرار میدهد. در این حالت، پلتفرم معین میتواند از دو روش برای دریافت داده استفاده کند:
- Polling از طریق API: پلتفرم در بازههای زمانی مشخص با ارسال درخواست REST به آدرس API سنسور، دادههای جدید را دریافت میکند.
- ارسال داده (Push): در برخی تجهیزات، سنسور یا Gateway به صورت مستقیم دادهها را از طریق یک Endpoint مشخص در پلتفرم معین ارسال میکند.
این روش معمولاً در سنسورهای جدید مبتنی بر IoT یا در Gatewayهایی که داده چندین سنسور را تجمیع میکنند رایج است.
- سایر پروتکلهای رایج در سنسورهای صنعتی: علاوه بر SNMP و REST، در بسیاری از محیطهای صنعتی از پروتکلهای استاندارد دیگری نیز برای تبادل داده استفاده میشود. در چنین شرایطی معمولاً یک Gateway صنعتی دادهها را دریافت کرده و آنها را به قالبی قابل استفاده برای سامانههای مانیتورینگ تبدیل میکند. برخی از پروتکلهای رایج عبارتند از:
- Modbus (RTU / TCP): یکی از پرکاربردترین پروتکلها در تجهیزات صنعتی که برای خواندن داده از سنسورها و PLCها استفاده میشود.
- MQTT: پروتکلی سبک و مبتنی بر مدل Publish/Subscribe که در سامانههای IoT و سنسورهای متصل به اینترنت بسیار رایج است.
- OPC-UA: استانداردی صنعتی برای تبادل امن و ساختیافته دادهها بین تجهیزات اتوماسیون صنعتی و سامانههای نرمافزاری.
- BACnet: پروتکل رایج در سامانههای مدیریت ساختمان (BMS) برای تجهیزات محیطی مانند سنسورهای دما، رطوبت، تهویه و انرژی.
در چنین سناریوهایی، Gateway یا مبدل ارتباطی میتواند دادهها را از این پروتکلها دریافت کرده و آنها را از طریق SNMP، REST API یا سایر روشهای استاندارد در اختیار پلتفرم معین قرار دهد.
کشف و تعریف سنسور در پلتفرم معین
پس از آمادهسازی دستگاه و تعیین پروتکل ارتباطی، سنسور باید در پلتفرم معین تعریف شود. در پنل کاربری معین، با وارد کردن اطلاعاتی مانند آدرس IP، پورت ارتباطی، نوع پروتکل (SNMP، REST یا سایر روشها) و پارامترهای دسترسی، ارتباط با دستگاه برقرار میشود.
- در این مرحله، پلتفرم معین میتواند با استفاده از مکانیزم Discovery در صورتی که مدل سنسور یا Gateway در سامانه شناخته شده باشد، ساختار دادههای آن را به صورت خودکار شناسایی کند. در غیر این صورت، امکان تعریف دستی پارامترها یا شناسههای داده (مانند OID یا مسیرهای API) نیز وجود دارد.
- پس از این مرحله، فرآیند نمونهبرداری دورهای (Polling) یا دریافت داده آغاز شده و اطلاعات سنسورها در سامانه ثبت و برای پایش، تحلیل و نمایش در داشبوردها مورد استفاده قرار میگیرد.
تحلیل، نمایش و بصریسازی دادهها
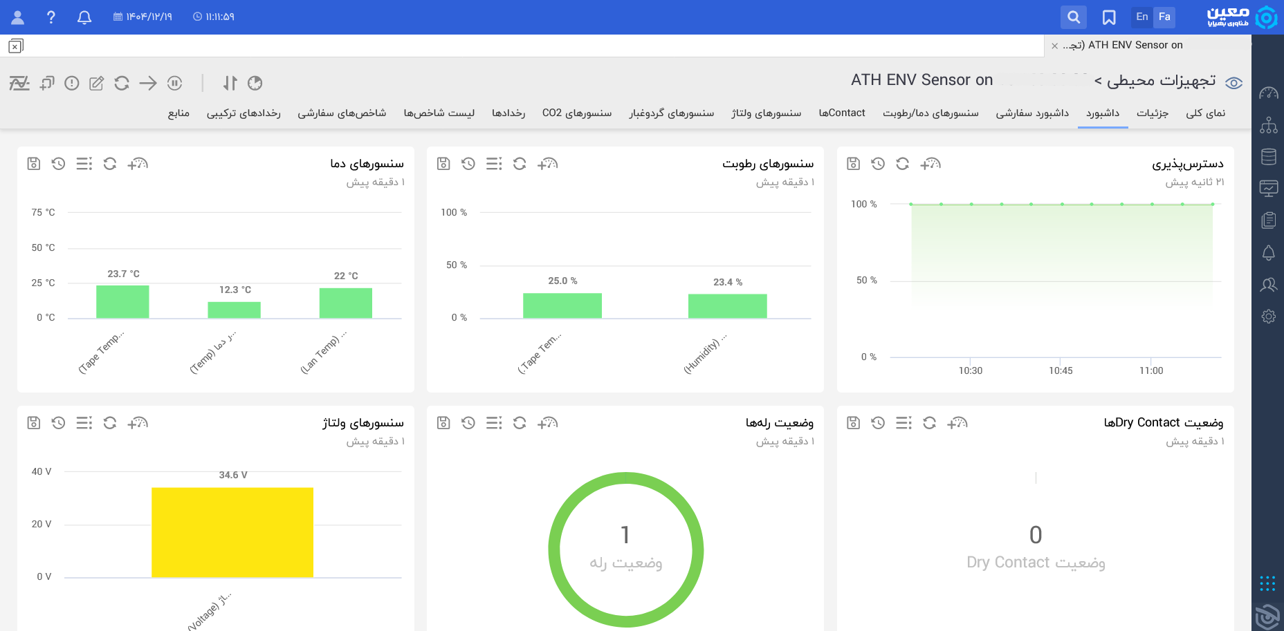
نمایش دادههای سنسورها
پس از برقراری ارتباط با سنسور یا Gateway مربوطه، پلتفرم معین بهصورت منظم دادههای مورد نیاز را دریافت کرده و آنها را در پایگاه داده خود ذخیره میکند. این دریافت داده بسته به نوع تجهیز و پروتکل ارتباطی میتواند بهصورت Polling دورهای یا در برخی سناریوها بهصورت Push انجام شود. اطلاعات جمعآوریشده سپس برای نمایش، تحلیل و هشداردهی در اختیار کاربران قرار میگیرد.
دادههای سنسورها در پلتفرم معین به شکلهای مختلفی قابل استفاده هستند:
- داشبوردهای مانیتورینگ: نمایش یکپارچه وضعیت سنسورها، تجهیزات و شاخصهای محیطی و عملیاتی در یک نمای متمرکز.
- مقادیر لحظهای (Real-time): مشاهده آخرین وضعیت ثبتشده از پارامترهایی مانند دما، رطوبت، ولتاژ، جریان و سایر شاخصها.
- نمودارهای تحلیلی: نمایش روند تغییرات پارامترها در بازههای زمانی مختلف مانند ساعتی، روزانه، هفتگی و ماهانه که برای تحلیل رفتار محیط، شناسایی الگوها و بررسی شرایط عملیاتی بسیار مفید است.
- گزارشهای مقایسهای و روندی: کمک به بررسی تغییرات در طول زمان و مقایسه وضعیت تجهیزات یا محیط در دورههای مختلف.

مدیریت هشدارها و آستانهها (Thresholds)
در پلتفرم معین، کاربران میتوانند برای هر یک از پارامترهای سنسور، مقادیر آستانه متفاوتی تعریف کنند تا در صورت وقوع شرایط غیرعادی، سامانه بهصورت خودکار هشدار لازم را ایجاد کند. این آستانهها معمولاً در سطوح مختلفی مانند هشدار اولیه و وضعیت بحرانی تعریف میشوند. به عنوان مثال:
- سطح هشدار (Warning): افزایش دمای اتاق سرور به بیش از ۳۰ درجه سانتیگراد، افزایش غیرعادی رطوبت یا نوسان در برخی پارامترهای عملیاتی.
- سطح بحرانی (Critical): رسیدن دما به ۴۵ درجه سانتیگراد، فعال شدن سنسور نشت آب، افت شدید ولتاژ یا قطع کامل ارتباط سنسور با شبکه.
با عبور مقادیر از این آستانهها، پلتفرم معین میتواند هشدارهای لازم را از طریق کانالهای ارتباطی مختلف مانند پیامک (SMS)، ایمیل، پیامرسانهای سازمانی یا Push Notification به مسئولان مربوطه ارسال کند. این هشداردهی بهموقع به تیمهای پشتیبانی و عملیات کمک میکند تا پیش از ایجاد اختلال جدی در سرویس یا آسیب به تجهیزات، اقدامات اصلاحی لازم را انجام دهند.

چرا برای مانیتورینگ سنسورها پلتفرم معین را انتخاب کنیم؟
انتخاب یک ابزار مانیتورینگ کارآمد، تنها به مشاهده وضعیت فعلی تجهیزات محدود نمیشود، بلکه باید امکان تحلیل، نگهداری تاریخچه، توسعهپذیری و یکپارچگی با نیازهای سازمان را نیز فراهم کند. پلتفرم مانیتورینگ معین با تکیه بر معماری بومی و توسعهپذیر، مزایای متعددی را در این حوزه ارائه میدهد:

بهرهگیری از پایگاه دادههای سری زمانی (Time-Series Databases)
پلتفرم معین برای ذخیرهسازی و مدیریت دادههای مانیتورینگ از پایگاههای داده سری زمانی استفاده میکند. این نوع پایگاه داده بهطور ویژه برای نگهداری و تحلیل دادههایی طراحی شده است که بهصورت مستمر و در طول زمان تولید میشوند؛ مانند تغییرات لحظهای دما، رطوبت، ولتاژ و وضعیت تجهیزات. استفاده از این معماری مزایای زیر را به همراه دارد:
- سرعت بالا در بازیابی دادهها و نمایش نمودارها
- کاهش بار پردازشی سامانه در مقیاسهای بزرگ
- پایداری بیشتر در ذخیرهسازی و تحلیل دادههای حجیم
- امکان پردازش حجم بالایی از دادههای مانیتورینگ بدون افت محسوس عملکرد
حفظ تاریخچه دادهها (Data Retention) به مدت یک سال
در پلتفرم معین، دادههای دریافتی از سنسورها بهصورت پیشفرض تا یک سال نگهداری میشوند. این قابلیت به سازمانها کمک میکند تا بتوانند تحلیلهای دقیقتری بر اساس روندهای بلندمدت انجام دهند. از جمله کاربردهای این ویژگی میتوان به موارد زیر اشاره کرد:
- تحلیل روند (Trend Analysis): مقایسه وضعیت پارامترها در بازههای مختلف زمانی، مانند بررسی دمای اتاق سرور در فصلهای مختلف
- گزارشگیری مدیریتی: ارائه گزارشهای مستند و قابل استناد از وضعیت تجهیزات و زیرساخت در دورههای طولانیتر
- شناسایی الگوهای فرسودگی یا خرابی: بررسی روندهایی که ممکن است در بلندمدت نشاندهنده کاهش کارایی یا افزایش ریسک خرابی تجهیزات باشند
انعطافپذیری و پشتیبانی از برندهای بومی و بینالمللی
یکی از مزیتهای مهم پلتفرم معین، بومی بودن و امکان توسعه متناسب با نیازهای سازمانهای داخلی است. این ویژگی باعث میشود معین تنها محدود به برندهای خاص یا تجهیزات شناختهشده جهانی نباشد و بتواند در سناریوهای متنوعتری مورد استفاده قرار گیرد. از جمله مزایای این رویکرد میتوان به موارد زیر اشاره کرد:
- پشتیبانی سفارشی از تجهیزات: امکان تعریف و افزودن سنسورها و تجهیزات از برندهای مختلف داخلی و بینالمللی
- یکپارچهسازی در یک بستر واحد: کاهش نیاز به استفاده از ابزارهای پراکنده برای مانیتورینگ تجهیزات مختلف
- توسعهپذیری بالا: در صورت نیاز به پشتیبانی از یک پروتکل، تجهیز یا شاخص خاص، امکان توسعه و افزودن آن در چارچوب پلتفرم وجود دارد
در مجموع، پلتفرم معین تلاش میکند با فراهم کردن بستری متمرکز برای جمعآوری، نمایش، تحلیل و هشداردهی دادههای سنسورها، نیاز سازمانها در حوزه پایش محیطی، زیرساختی و صنعتی را بهصورت یکپارچه پاسخ دهد.