شبکه به عنوان زیرساخت و ستون فقرات در هر کسب و کار حوزه ی فناوری اطلاعات است. چنانچه مشکلی در بخشی از شبکه رخ دهد تمامی سرویس هایی که در آن بستر قرار داشته باشند تحت تأثیر قرار خواهند گرفت. از این رو نظارت بر عملکرد شبکه در تمامی کسب و کارهایی که از آن بهره برداری می کنند ضروری است. به همین دلیل به این حوزه در ابزارهای نظارت و مانیتورینگ بسیار پرداخته شده است. ابزارهای مانیتورینگ شبکه عموما نظارت بر اینترفیس های شبکه، سلامت تجهیزات شبکه، ترافیک های تبادلی، جزییات جریان های عبوری از تجهیزات شبکه را انجام می دهند و در صورت وجود هر گونه مشکل به راهبران هشدارهای لازم را ارسال می کنند.(برای اطلاع از مزایای مانیتورینگ شبکه می توانید مقالهی مانیتورینگ شبکه چیست؟ را مطالعه کنید.)
پلتفرم مانیتورینگ عملیات یکپارچه نوین(معین) محصول شرکت بهپایا به عنوان یکی از پیشتازان حوزه ی نظارت و مانیتورینگ خدمات در حوزه ی فناوری اطلاعات قابلیت مانیتورینگ کلیه ی تجهیزات شبکه اعم از سوییچ ها و روترها را با استفاده از اینترفیس های استاندارد دارد. همچین با آنالیز کلیه ی شاخص ها به صورت برخط و بررسی آستانه های تنظیم شده در صورت بروز هرگونه مشکل رخدادهای متناسب با آنها را ایجاد کرده و به راهبران اطلاع رسانی های لازم را با ارسال اعلان ها انجام می دهد. لیست برخی از ویژگی های مانیتورینگ معین در این لینک قابل مشاهده است. در این راستا سامانه ی مانیتورینگ معین شاخص ها و پارامترهای متنوعی را جمع آوری می کند که در ادامه به برخی از آنها اشاره می شود.
لیست کامل شاخص های مانیتور شده و برندهای تحت پوشش در لینک قابل مشاهده است.
در زیرساخت شبکه در دسترس بودن تجهیزات بسیار حائز اهمیت است و در صورتیکه به هر دلیلی دستگاهی از دسترس خارج شود ممکن است سرویس هایی که وابسته به آن هستند تحت تاثیر قرار گرفته و از دسترس خارج شوند. بنابراین تست دسترس پذیری به صورت دوره ایی باید انجام شود تا در صورت در دسترس نبودن دستگاه مورد نظر اعلان های لازم به کاربر ارسال شود. تست دسترس پذیری تجهیزات شبکه در سامانه معین به صورت پیشفرض با استفاده از پروتکل SNMP انجام می شود. همچنین می توان با استفاده از پروتکل ICMP و تست PING دسترس پذیری آدرس دستگاه مورد نظر را انجام داد.
یکی از رایج ترین مشکلات در زیرساخت های شبکه کمبود پهنای باند می باشد. کاهش پهنای باند ممکن است باعث افزایش تأخیر ارتباطی شود. لذا مانیتورینگ ترافیک تبادلی در اینترفیس های تجهیزات شبکه به منظور یافتن گلوگاه ها در شبکه ضروری است. سامانه ی مانیتورینگ معین میزان ترافیک تبادلی(ارسالی و دریافتی) هر اینترفیس شبکه را با استفاده از SNMP مانیتور می کند. این شاخص ها به راهبر در ارزیابی وضعیت ترافیک شبکه کمک می کند. راهبر می تواند با تنظیم آستانه ها در صورت عبور ترافیک ارسالی و یا دریافتی از آستانه های تعریف شده از آن مطلع شود. همچنین با آنالیز ترافیک تبادلی در بازه های زمانی مختلف می توان از روند افزایش و یا کاهش پهنای باند مطلع شد.
از دیگر شاخص هایی که در ارزیابی سلامت اینترفیس شبکه تأثیر دارد سرعت اینترفیس است که در مواقعی به واسطه ی بروز مشکلاتی در لینک های ارتباطی ممکن است تغییر نماید. این پارامتر نیز به ازای هر اینترفیس در سامانه ی معین جمع آوری می شود.
هر دستگاه شبکه از مجموعه ایی از المان ها تشکیل شده است که عملکرد صحیح آنها در سلامت دستگاه ضروری است. به عنوان مثال فن ها، منابع تغذیه، سنسورهای دما جزء المان هایی هستند که در صورت بروز اختلال در عملکرد آنها راهبر باید مطلع شود. سامانه ی مانیتورینگ معین به منظور ارایه ی یک راهکار جامع در مانیتورینگ تجهیزات شبکه، این المان ها را نیز مانیتور می کند.
شاخص های میزان استفاده از پردازنده (CPU Usage) و درصد استفاده از حافظه(Memory Usage) در عملکرد تجهیزات شبکه تأثیر مستقیم دارند. افزایش هر یک از این دو شاخص باعث کندی دستگاه و عدم پاسخ آن به درخواست ها خواهد شد که در نتیجه باعث افزایش اتلاف بسته ها (Packet Loss) در دستگاه مورد نظر خواهد شد. با توجه به ضرورت مانیتورینگ این دو شاخص، سامانه ی مانیتورینگ معین این دو شاخص را جمع آوری کرده و در صورت عبور از آستانه های تعریف شده، اعلان ها به راهبران ارسال خواهد شد.
اتلاف بسته در تجهیزات شبکه ممکن است به دلایل مختلف مانند افزایش شاخص های میزان استفاده از پردازنده، درصد استفاده از حافظه، افزایش ترافیک ورودی به اینترفیس و ... باشد. اتلاف بسته در یک اینترفیس کلیه ی سرویس هایی که ترافیک آنها از آن اینترفیس عبور می کند را تحت تأثیر قرار داده و باعث افزایش تأخیر در آنها و گاه باعث خارج از دسترس شدن سرویس می شود. با توجه به اهمیت این شاخص، سامانه ی مانیتورینگ معین به ازای تمامی اینترفیس های شبکه درصد اتلاف بسته را که نسبت اتلاف بسته به کل بسته های تبادلی را مانیتور می کند.
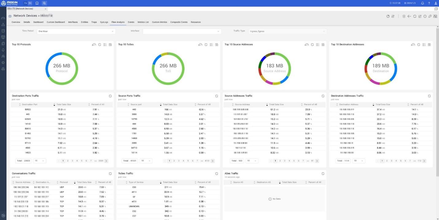
میزان ترافیک عبوری از هر اینترفیس شامل نرخ ارسال و نرخ دریافت است که به راهبران در مورد میزان پهنای باند مصرفی در اینترفیس به صورت لحظه ایی گزارش می دهد. اما از جزییات آن مانند مبدأ ارسال کننده، مقصد دریافت کننده، پورت های استفاده شده، نوع سرویس و ... اطلاعاتی ارايه نمی دهد. به منظور استخراج جزییات اشاره شده از هر جریان عبوری از تجهیزات شبکه شرکت های سازنده ی تجهیزات پروتکل های خاص خود را توسعه داده اند. در این میان شرکت سیسکو پروتکل NetFlow را ارایه کرده است که سامانه ی مانیتورینگ معین در حال حاضر از این پروتکل پشتیبانی می کند. برای این منظور کافی است تا در تجهیزات شبکه پروتکل NetFlow فعال و مقصد آن سرور معین تنظیم شود. سامانه ی مانیتورینگ معین پس از دریافت بسته های Netflow، اطلاعات آن را جمع بندی و به صورت کاربرپسند در اختیار کاربر قرار می دهد.
به عنوان مثال می توان ده پروتکل برتر از نظر میزان ترافیک تبادلی، ده مبدا برتر، ده مقصد برتر، ارتباطات به تفکیک ترافیک تبادلی، ToSهای برتر، ASهای برتر را ملاحظه کرد.
ترپ ها پیام هایی هستند که توسط تجهیزات شبکه از طریق پروتکل SNMP به نرم افزارهای مانیتورینگ به صورت یک طرفه ارسال می شوند. این پیام ها در صورت وقوع یک رخداد مانند تغییرات در یک اینترفیس، احراز هویت ناموفق و ... ایجاد می شوند. با بهره گیری از ترپ ها راهبران تجهیزات شبکه بدون نیاز به سرکشی به تجهیزات و به صورت بلادرنگ از وقوع رخدادها مطلع خواهند شد. برای این منظور کافی است سرور معین به عنوان مقصد ترپ ها تنظیم شود. پس از آن کلیه ی ترپ های ارسال شده جمع آوری و ذخیره خواهند شد. با توجه به اینکه ترپ ها از طریق پروتکل SNMP ارسال می شوند، شناسه ی هر ترپ در بسته ها در قالب OID می باشد که به راحتی توسط راهبر سامانه قابل تفسیر نیست. لذا در سامانه معین به منظور سهولت شناسایی ترپ ها، مخزنی از فایل های MIB وجود دارد که ترجمه ی OIDها با استفاده از آنها انجام می شود. لذا راهبر با مشاهده ی یک ترپ در سامانه ی معین از جزییات ترپ ارسالی اطلاع حاصل کند.
در سامانه ی مانیتورینگ معین علاوه بر جمع آوری ترپ ها قابلیت ایجاد رخداد به ازای هر نوع ترپ وجود دارد. برای این منظور ابتدا باید یک ترپ را به سامانه ی معین معرفی کرده و سپس رخداد مورد نظر را برای ترپ معرفی شده تعریف نمایید. پس از تعریف رخداد، به محض دریافت یک ترپ که منطبق با ترپ تعریف شده باشد، رخداد متناظر با آن نیز ایجاد خواهد شد.
سیسلاگ استاندارد انتقال لاگ های تجهیزات و سیستم های کامپیوتری به یک سرور مرکزی با عنوان سرور سیسلاگ می باشد. این استاندارد مبتنی بر پروتکل UDP بوده و پیام های آن دارای دارای فیلدهای مشخصی هستند که شامل شدت، توضیحات، Facility و زمان وقوع است. سامانه ی معین به صورت پیش فرض پیام های سیسلاگ را با پورت 514 دریافت می کند و آنها را در پایگاه داده ی خود ذخیره می کند و در قالب جدول و به صورت فیلدهای تفکیک شده به راهبر نمایش داده می شود.
در سامانه ی معین راهبران قابلیت فیلترینگ و جستجو روی تمامی فیلدهای اشاره شده را دارند.
پس از کشف و مانیتورینگ تجهیزات، داشبوردها امکاناتی هستند که در ابزارهای مانیتورینگ به منظور نمایش وضعیت تجهیزات و ابزارها مورد استفاده قرار می گیرد. یکی از انواع داشبوردهایی که مورد استفاده قرار میگیرد امکان نقشه است. در سامانه ی معین موقعیت جغرافیایی هر تجهیز را می توان به صورت عرض و طول جغرافیایی تعیین کرد و سپس در داشبورد نقشه وضعیت آن را به صورت زنده مشاهده کرد. در این نوع از داشبوردها نه تنها می توان وضعیت هر تجهیز بلکه شاخص های ارتباطی بین آنها را نیز مشاهده کرد. در شکل زیر نمونه ایی از وضعیت تجهیزات در نقاط مختلف کشور قابل مشاهده است.
سامانه ی مانیتورینگ معین به منظور مانیتورینگ تجهیزات شبکه از پروتکل ها و اینترفیس های استاندارد این تجهیزات استفاده می کند. تجهیزات شبکه عمدتا با استفاده از پروتکل SNMP مانیتور می شوند. این پروتکل شامل سه نسخه ی ۱، ۲ و ۳ است که هر سه نسخه توسط معین پشتیبانی می شود. همچنین به منظور جمع آوری داده های لاگ های سیسلاگ و ترپ ها از پروتکل سیسلاگ و ترپ پشتیبانی می شود. به منظور جمع آوری اطلاعات جریان ها نیز در حال حاضر از پروتکل NetFlow پشتیبانی می شود.